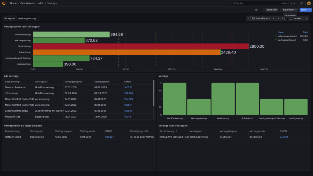
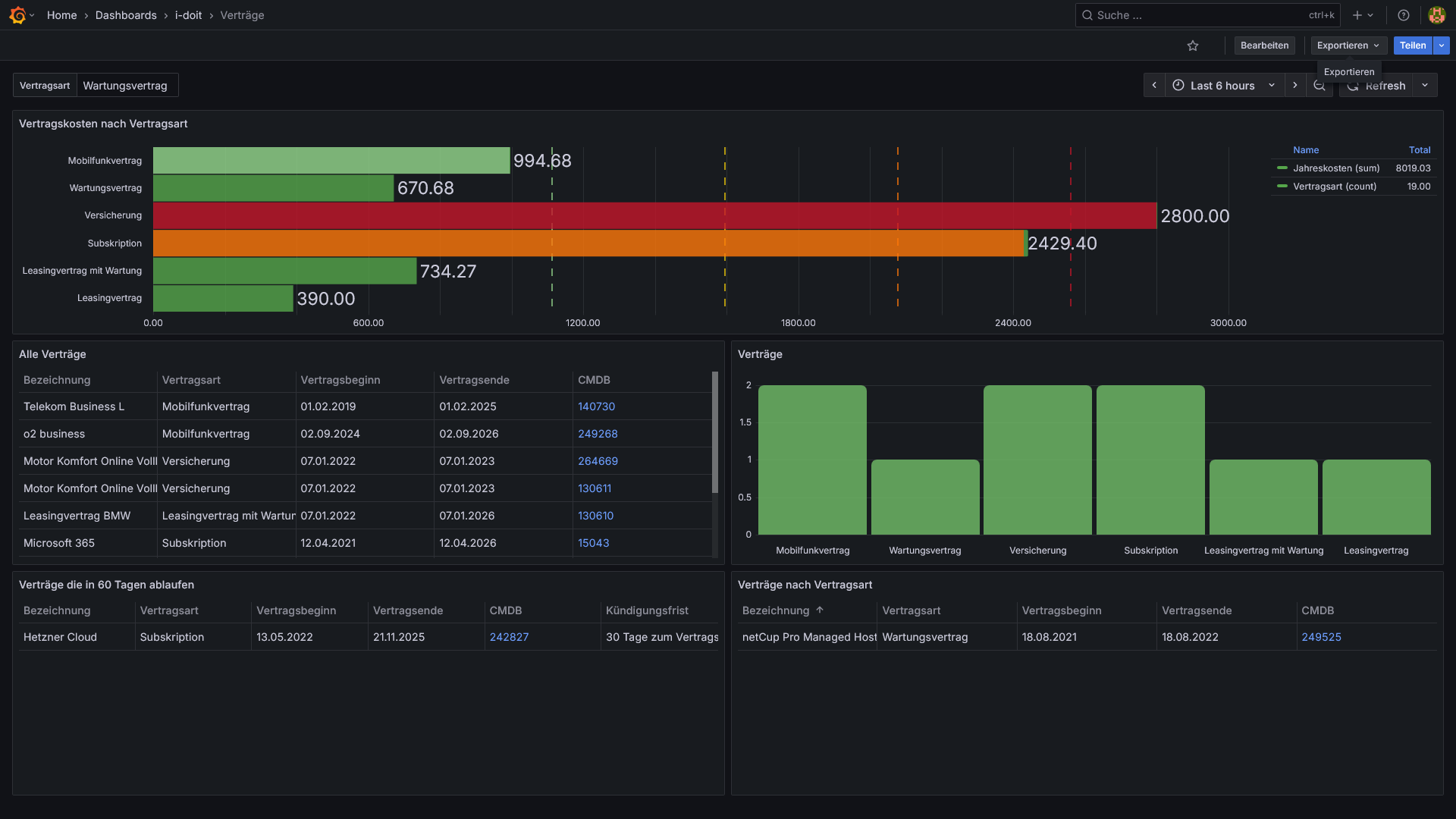
Daten aus der cmdb i-doit in Grafana Dashboards zusammenstellen
Stellen Sie die Daten aus i-doit in Dashboards zusammen und berechnen Sie Kennzahlen, Ausgaben und Nutzungsdauern.
Wir helfen Ihnen, eine vollständige, zentrale IT-Dokumentation mit klaren Prozessen und Verantwortlichkeiten aufzubauen.




